Empower Data Platform v1.39
Key Changes and ImprovementsEmpower v1.39 introduces powerful new features and usability improvements to help you manage your data estate with greater visibility and control.
- New Health & Performance Dashboard: Get a high-level view of task and workflow health, object acquisitions, and runtime performance—all in one place.
- Streamlined Navigation Menu: A redesigned sidepane makes it faster and easier to move across key Empower modules.
- Metadata Catalog Bulk Editing: Save time by editing multiple metadata fields across many objects at once.
- Fivetran Connect Cards (Private Preview): Start exploring our upcoming Fivetran integrations—available to early access users by request.
This release focuses on usability, insight, and efficiency. Dive into the details in the sections below or check out the docs to learn more.
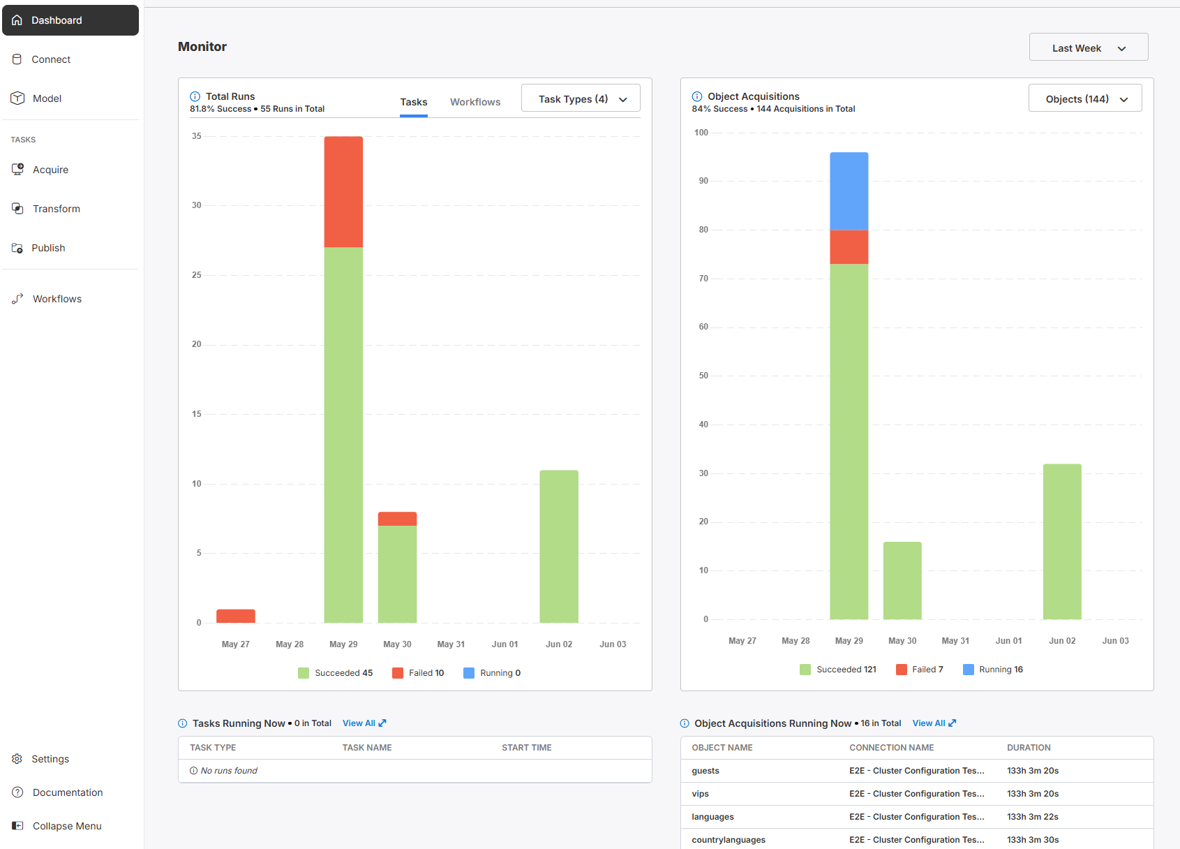
Health and Monitoring DashboardWe are proud to release our new Dashboard page in v1.39 of Empower. Feel at ease with your data estate, and get a bird's eye view of your platform using the dashboard. Know what tasks and workflows have succeeded, failed, and are currently running, in both graph and table formats.
View specific objects that have been brought into your Empower deployment using the Object Acquisition section.
Focus in by filtering by Tasks by Task type and filtering Objects by Data Source Connection. View currently running tasks and object acquisitions in yoour selected environment.
Learn more by visiting our new Dashboard page!
Nav Menu RedesignWe've redesigned the Sidepane Navigation Menu to be more intuitive for you! 'Data Flows' are now called 'Tasks' in order to simplify Empower lingo. Just like before, use Tasks to modularly move data across your Lakehouse. Workflows can orchestrate Tasks serially or in parallel in order to run end-2-end pipelines.
Use it to quickly navigate the Empower platform, from the Dashboard all the way to Workflows.
Metadata Catalog Bulk EditingQuickly edit the fields: Enabled, Merge Strategy, Watermark Type, and Where Query Part. Simply select two or more rows and the bulk-edit capabilities will be made visible for fast editing.
View our documentation on Metadata Catalogsto see how to use this feature for faster editing in your metadata catalogs.
Fivetran Connect Cards - Private Preview!Now introducing Fivetran! Talk to our product team if you wish to get access to this private preview only feature!
View our documentation on Fivetran Connectors for how to get started with this ground breaking feature series, fully released later this year!
Itemized Changelog
Enhancements and New Features
- Added Textura, SAP Concur (with retry support), Excel on Dropbox, and SQL Server NonSpark CDC connectors
- Made the new Dashboard the default homepage with real-time task and ingestion monitoring
- Displayed empty states and improved skipped ingest handling in the Dashboard
- Updated Cluster Name field to an autocomplete dropdown for easier configuration
- Added help tooltip for first-time users to assist with onboarding
- Replaced “Flow” with “Task” throughout the UI
- Enabled bulk editing and improved endpoints in the Metadata Catalog
- Upgraded Spark clusters to version 15.4 LTS for improved performance
- Added new merge strategies with deduplication options in Spark pipelines
- Refactored file type conversion utilities for SharePoint, OneDrive, and SFTP
- Improved handling of special characters in data obfuscation columns for connectors
- Recorded skipped extractions in metadata to maintain audit completeness
- Integrated Fivetran connect cards into the UI (private preview only)
- Implemented grid views for Acquire, Transform, Publish, Custom, and Model pages (private preview only)
Bugfixes
- Fixed invalid Client ID and Secret ID retrieval for PowerBI connections using Key Vault
- Resolved UI overlap issues on the Data Migration settings page
- Fixed object count not updating with calendar date range selection in the Dashboard
- Addressed private_link_id assignment errors in Fivetran destination setup
- Restored breadcrumbs visibility for PowerBI Refresh flows in the Publish view
- Resolved single-column layout issue when returning to Dashboard from Settings
- Fixed Fivetran UI not updating after archive/restore/delete actions
- Removed improper display of metadata and re-authorize buttons on archived Fivetran connections
- Fixed “Get Latest Metadata” button appearing for archived Fivetran connections
- Corrected timezone display in Fivetran object configuration modal
- Fixed incorrect schedule toggle display when paused in Fivetran config modal
- Dashboard object filter now correctly shows number of selected objects
- Fixed inconsistency in Object Acquisitions bar chart headers and running state display
- Standardized timestamp format for migration creation times to UTC
- Resolved polling mismatch in Last Month time range selection on Dashboard
- Fixed Dashboard errors that caused object acquisition data not to display
- Addressed issue where publishing entities remained stuck in running state
- Fixed nav label inconsistencies when changing “Flows” to “Tasks”
- Resolved issues from incomplete replacement of “Flows” with “Tasks” across the UI
- Fixed pipeline crash caused by undefined init_params in Spark script
- Resolved gateway timeout due to secrets listing
- Fixed breadcrumb misplacement on Connect page
- Removed redundant buttons (Cancel, Continue, Request) from Connect page
- Corrected scrolling behavior of Cluster Name dropdown
- Fixed excessive API calls (~100) when opening Transform page
- Restored visibility of Cluster Name dropdown on transformation edit form
- Corrected wrong entity name sent to Fivetran metadata catalog
- Resolved metadata field detail styling issues
- Hid cluster config options for non-Spark sources in Acquire edit task
- Fixed missing row highlight when clicking cell in Publish/Custom config view
- Resolved search issues in Metadata Catalog for all-caps object names
- Restricted Databricks cluster API to return only “All-purpose compute” clusters
- Fixed “Need Help” button in Model page opening incorrect documentation
- Restored deleted connection chip visibility in Acquire connections table
- Fixed visual mismatch in metadata catalog no-results state
- Restored Model Name column sorting in Model page
- Renamed “Created” column to “Last Modified” in Model page
- Fixed 404 errors when viewing Transform and Publish configurations
- Resolved dropdown visibility issues when using overflow menus in Flows
- Fixed Connect page loading issue when grid view is enabled
- Corrected task ID/run ID order in object ingest failure tracking
- Resolved 400 error when fetching affiliated flows by object ID
- Fixed false discard changes modal when no changes were pending in Metadata Catalog
- Restored missing “Not Selected” option in Watermark Type bulk edit
- Corrected merge strategy options visibility based on Advanced Options toggle
- Fixed failure to load Metadata Catalog for some connections
- Resolved issue saving Change Tracking merge strategy
- Fixed mass-disable action unintentionally disabling unrelated Acquisition tasks
- Addressed failure in Netsuite workflow pipeline test
- Corrected isIncremental flag value for FULL_MERGE strategy in API



